A strange thing on 1/9/2025

⚓ Rust    📅 2025-09-02    👤 surdeus    👁️ 19      

surdeus

Warning

This post was published 234 days ago. The information described in this article may have changed.

Info

This post is auto-generated from RSS feed The Rust Programming Language Forum - Latest topics. Source: A strange thing on 1/9/2025

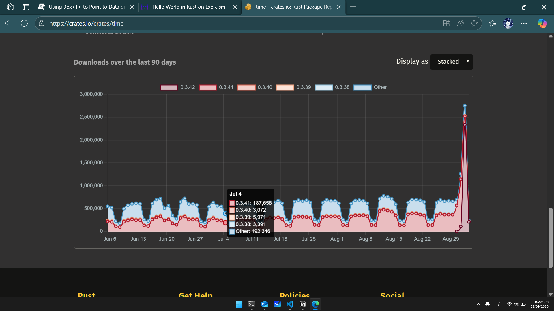
I noticed that the time crate was extremely downloaded yesterday.
Do You know what happend?

Screenshot 2025-09-02 105935

3 posts - 3 participants

Read full topic

🏷️ Rust_feed